全球最实用的IT互联网信息网站!

AI人工智能P2P分享&下载搜索网页发布信息网站地图

当前位置:诺佳网 > 电子/半导体 > MEMS传感器 >

各种传感器工作原理汇总动图

时间:2023-09-19 10:13

人气:

作者:admin

标签:

导读:传感器(英文名称:transducer/sensor)是能感受到被测量的信息,并能将感受到的信息,按一定规律变换成为电信号或其他所需形式的信息输出,以满足信息的传输、处理、存储、显示、记...

传感器(英文名称:transducer/sensor)是能感受到被测量的信息,并能将感受到的信息,按一定规律变换成为电信号或其他所需形式的信息输出,以满足信息的传输、处理、存储、显示、记录和控制等要求的检测装置。

传感器的存在和发展,让物体有了触觉、味觉和嗅觉等感官,让物体变得活了起来,传感器是人类五官的延长。

传感器具有微型化、数字化、智能化、多功能化、系统化、网络化等特点,它是实现自动检测和自动控制的首要环节。

新型氮化铝传感器,可以在高达900℃的高温下工作。

现在让我们一起来看看应用广泛的传感器工作原理图,清晰明了。

应变加速度感应器(陀螺仪) ▼

1938c362-5692-11ee-9788-92fbcf53809c.gif

电容压力传感器

1941f31a-5692-11ee-9788-92fbcf53809c.gif

差压式液位计a ▼

194d71ae-5692-11ee-9788-92fbcf53809c.gif

差压式液位计b ▼

196083de-5692-11ee-9788-92fbcf53809c.gif

差压式液位计c ▼

196e216a-5692-11ee-9788-92fbcf53809c.gif

电容液位计原理图 布料张力测量及控制原理 ▼

197aa34a-5692-11ee-9788-92fbcf53809c.gif

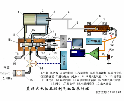
直滑式电位器控制气缸活塞行程 ▼

19863d86-5692-11ee-9788-92fbcf53809c.gif

压阻式传感器测量液位的工作原理

19a7a0b6-5692-11ee-9788-92fbcf53809c.gif

MQN型气敏电阻结构及测量电路 ▼

19c1db5c-5692-11ee-9788-92fbcf53809c.gif

气泡式水平仪的工作原理 ▼

19d3986a-5692-11ee-9788-92fbcf53809c.gif

扩散硅式压力传感器 ▼

19e64a00-5692-11ee-9788-92fbcf53809c.gif

称重式料位计 ▼

19f8d404-5692-11ee-9788-92fbcf53809c.gif

电子皮带秤重示意图 ▼

1a0dddcc-5692-11ee-9788-92fbcf53809c.gif

电子吊车秤 ▼

1a208648-5692-11ee-9788-92fbcf53809c.gif

荷重传感器用于测量汽车衡的原理 ▼

1a3d604c-5692-11ee-9788-92fbcf53809c.gif

荷重传感器的应用 ▼

1a526b5e-5692-11ee-9788-92fbcf53809c.gif

TiO2氧浓度传感器结构及测量电路 ▼

1a64b552-5692-11ee-9788-92fbcf53809c.gif

电位器式传感器 ▼

1a783276-5692-11ee-9788-92fbcf53809c.gif

陶瓷湿度传感器 ▼

1a99e7a4-5692-11ee-9788-92fbcf53809c.gif

多孔性氧化铝湿敏电容原理 ▼

1ab61848-5692-11ee-9788-92fbcf53809c.gif

基本变间隙型电容传感器和 差动变间隙型电容传感器的工作原理 ▼

1ac9c168-5692-11ee-9788-92fbcf53809c.gif

变面积型电容传感器工作原理 ▼

1ae5aaea-5692-11ee-9788-92fbcf53809c.gif

利用接近开关进行物体位检测的原理 ▼

1afadb90-5692-11ee-9788-92fbcf53809c.gif

光柱显示编码式液位计原理 ▼

1b06257c-5692-11ee-9788-92fbcf53809c.gif

电容液位计原理图 ▼

1b18c2ae-5692-11ee-9788-92fbcf53809c.gif

电容测厚仪 ▼

1b2c1106-5692-11ee-9788-92fbcf53809c.gif

电容加速度传感器 ▼

1b5a41b6-5692-11ee-9788-92fbcf53809c.gif

电容式油量表原理 ▼

1b710dec-5692-11ee-9788-92fbcf53809c.gif

频率差法测量流量的原理 ▼

1b8ff766-5692-11ee-9788-92fbcf53809c.gif

空气传导型超声波发生、接收器的结构 ▼

1ba32dc2-5692-11ee-9788-92fbcf53809c.gif

超声波应用的两种类型 ▼

1ba9b994-5692-11ee-9788-92fbcf53809c.gif

超声波探头的结构 ▼

1bb86764-5692-11ee-9788-92fbcf53809c.gif

超声波流量计的原理 ▼

1bcdb3a8-5692-11ee-9788-92fbcf53809c.gif

超声波测厚的原理 ▼

1be727b6-5692-11ee-9788-92fbcf53809c.gif

超声波测量密度原理 ▼

1bfb153c-5692-11ee-9788-92fbcf53809c.gif

超声波测量液位原理 ▼

1c087a7e-5692-11ee-9788-92fbcf53809c.gif

超声防盗报警器 ▼

1c0cdeb6-5692-11ee-9788-92fbcf53809c.gif

纵波探伤 ▼

1c14a04c-5692-11ee-9788-92fbcf53809c.gif

横波探伤 ▼

1c28ed40-5692-11ee-9788-92fbcf53809c.gif

表面波探伤 ▼

1c43991a-5692-11ee-9788-92fbcf53809c.gif

温馨提示:以上内容整理于网络,仅供参考,如果对您有帮助,留下您的阅读感言吧!
相关阅读
本类排行
相关标签
本类推荐

CPU | 内存 | 硬盘 | 显卡 | 显示器 | 主板 | 电源 | 键鼠 | 网站地图

Copyright © 2025-2035 诺佳网 版权所有 备案号:赣ICP备2025066733号
本站资料均来源互联网收集整理,作品版权归作者所有,如果侵犯了您的版权,请跟我们联系。

关注微信